查看: 51|回复: 0

科来云网监控:从牧场到舌尖,守护乳业品质

[复制链接]
发表于 2025-8-19 17:20:00 | 显示全部楼层 |阅读模式
本帖最后由 LeeeM 于 2025-10-16 16:17 编辑

从牧场原奶采集的第一滴鲜奶开始,到工厂巴氏杀菌的精准温控,再到无菌灌装的严苛标准,直至冷链物流配送的全程保鲜,每一个环节都关乎产品品质。

某全球领先的乳品企业,在数字化浪潮席卷而来时,主动投身其中,以科技为刃,破解行业难题,借助更先进、更可靠的技术,走出了一条独具特色的数字化转型成功之路。

  客户成功  
  云网监控,“每一滴鲜奶”都全链路可观测  
在面临云环境监控的特有挑战时,该企业选择科来成为其坚韧的合作伙伴:通过科来云网监控方案,实现了对业务的零侵扰可观测能力,打造出全链路透明化运维的新范式。

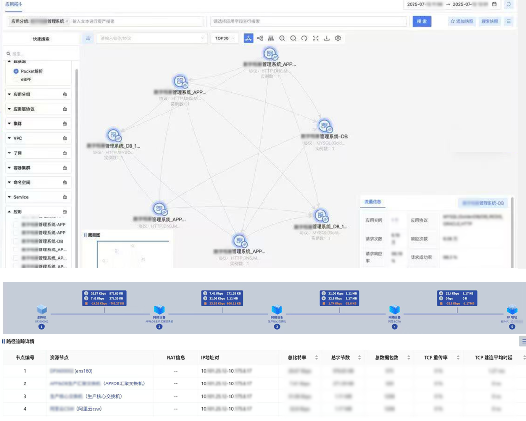
实时采集的流量数据经智能分析转化为可视化图表,一张清晰的监控体系网络“地图”应运而生,让监控从 “雾里看花” 变得 “一目了然”。


d33dfe224ffe1a0b77bc9c5cb03f9323.png

覆盖云上云下的全栈、全链性能追踪与分析
生产可控
从质量判定难到效率飙升
原奶生产稳定性再上台阶

云内虚拟网络的动态变化导致原奶检测数据、生产工艺参数等关键信息的传输路径不透明,导致异常无法及时处理,进而延误数据同步,影响判定时效。当某批次酸奶的发酵温度数据需实时同步至云端质量监控系统时,由于容器与物理服务器间的通讯关系不透明,出现异常后运维人员难以及时定位问题,导致数据错过最佳判定窗口,影响质量判定的时效性。

通过全栈路径追踪,实时掌控原奶检测数据、发酵温度等关键参数的传输链路,动态监测路径中节点的传输状态,可视化拓扑图让容器与物理服务器的通讯一目了然,一旦出现传输异常可立即定位。现在每批次产品的合规性判定控制在短短几分钟内,生产批次的质量稳定性得到了强有力的保障。

冷链可视

从云端“黑盒”到精准定位
冷链运输风险大幅下降

冷链物流云端协同方面,云内资产的 “虚拟网络黑盒” 问题导致运维人员无法掌握冷链终端与云端数据库的通信依赖关系。当某区域运输车辆的GPS定位与温度数据同步中断时,难以快速定位是云内服务器端口故障还是车载终端网络配置问题,可能造成低温乳制品的品质风险。

通过资产梳理功能,自动梳理所有冷库设备与云端数据库的通信依赖关系,将温控数据传输链路看得清清楚楚。冷链运输车辆一旦出现数据同步问题,系统能够迅速找到问题节点,再配合AI根因分析,将冷链数据中断导致产品变质的风险大幅降低。

质量可溯
从监控割裂到统一观测
“一张网”加固食品安全防线

云上的质量检测系统与云下的实验室设备存在大量数据交互,传统监控无法实现 “一张网” 统一观测,当某批次原奶的微生物检测结果上传异常时,需分别登录云平台和本地服务器排查,严重影响质量追溯响应速度,而乳制品的短保质期特性对这类故障的处理时效提出了更严苛的要求。

在质量追溯响应上,实现了云上云下一体化监控,实验室检测设备与云端质量系统的数据交互链路全程追溯。例如,当某批次原奶检测结果上传出现异常时,运维人员在一个界面就能完成从云下检测仪器到云上数据库的全路径排查,为乳制品保质期内的批次追溯提供了可靠的技术支撑,让食品安全防线更加坚固。

协同赋能
共筑食品工业高质量发展与民生安康  


凝聚力量深化科技创新、加快数字化转型,不断为消费者提供营养健康产品,更为整个食品制造业树立了标杆。该乳业的这份成功,源于其对品质的执着追求,源于其在数字化转型中的勇于探索和果断决策。

科来通过科技赋能食品制造行业,保障了生产端质量监控的时效性,实现了冷链物流云端协同的全链路可视,提升了问题响应速度,将食品行业安全防线筑得更加坚固。

守护公众健康,推动食品产业数字化升级,推动向更高效、更安全、更智能的方向发展。科来愿与各行业企业一道,为国家实体经济的发展注入源源不断的活力,在社会的稳定与进步中,共同书写责任与担当。


回复

使用道具 举报

您需要登录后才可以回帖 登录 | CSNA会员注册

本版积分规则

快速回复 返回顶部 返回列表